4.3 Лабораторные установки для углубленного экспериментального изучения сопротивления материалов при подготовке специалистов по деревообработке в контексте компетентностного подхода в обучении
- Информация о материале
- Родительская категория: Главная
- Категория: Раздел 4 ТЕНЗОМЕТРИЧЕСКИЕ ЛАБОРАТОРИИ ПО СОПРОТИВЛЕНИЮ МАТЕРИАЛОВ ДЛЯ ВНЕДРЕНИЯ В УЧЕБНЫЙ ПРОЦЕСС С УЧЕТОМ ПРОФИЛЯ ПОДГОТОВКИ ИНЖЕНЕРНО-ТЕХНИЧЕСКИХ СПЕЦИАЛИСТОВ В КОНТЕКСТЕ КОМПЕТЕНТНОСТНОГО ПОДХОДА В ОБУЧЕНИИ
- Опубликовано: 24.11.2016 11:31
- Просмотров: 652
При дефиците времени для экспериментального подтверждения теоретических положений необходимо применять простые и надежные, доступные лабораторные установки, обеспечивающие возможность быстрого выполнения опытов и быстрого проведения последующего анализа результатов измерений. Как показывает наш длительный практический опыт, такими характеристиками обладают тензометрические лабораторные установки. Наше представление о достаточных мерах по обеспечению эффективного экспериментального изучения основ дисциплины "Сопротивление материалов" - при подготовке специалистов по разработке и использованию технологий для деревообрабатывающей отрасли - заключается в следующем.
В техническом вузе должна быть автономная тензометрическая лаборатория с установками для экспериментального определения величин следующих параметров древесины и показателей физического состояния деревянных изделий:
коэффициентов Пуассона и концентраций напряжений;
напряжений, возникающих в двухопорной балке при ее изгибе;
напряжений, возникающих в двухопорной статически неопределимой балке при ее изгибе;
напряжений, возникающих в консольной балке при ее косом изгибе;
напряжений, возникающих в брусе при его одновременно происходящих изгибе и кручении;
напряжений во внецентренно сжатом брусе;
напряжений, возникающих в брусе при внедрении в него клина;
напряжений в стенках тонкостенного резервуара с внутренним давлением.
Исследуемые упругие элементы лабораторных установок следует изготовлять из древесины товарных пород.
Рассмотрим устройство и принцип действия некоторых тензометрических лабораторных установок.
Определение модуля продольной упругости пиломатериала
Экспериментальное определение модуля продольной упругости и коэффициента Пуассона различных пиломатериалов имеет большое практическое значение для оценки их прочности условиях упругого деформирования. Однако для определения упомянутых величин требуется иметь соответствующее экспериментальное оборудование и измерительную аппаратуру.
Для определения названных упругих постоянных пиломатериалов успешно используется разработанная автором тензометрическая установка [55] (рисунок 4.29).

Рисунок 4.30 Схема экспериментальной тензометрической установки
На основании установки 1 укреплена вертикальная стойка 2 (рисунок 4.30). К стойке приварена горизонтальная пластинка 4 с шарнирно закрепленными блоками 5 и 6. К основанию также вертикально крепится испытуемый образец 3 из конкретного пиломатериала. Верхний конец образца соединен со стальным канатом 7, перекинутым через блоки. Во время испытаний стальной канат натягивается внешней силой F.
Определяя модуль продольной упругости Е пиломатериала, сначала вычисляют напряжения σ, возникающие в поперечном сечении образца от растягивающей силы F по формуле
σ= F/А
где А — площадь поперечного сечения образца.

Рисунок 4.29 Образец из пиломатериала для определения коэффициента Пуассона
Чтобы установить относительное удлинение ɛеl пиломатериала в рассматриваемой точке тензометрическим методом, на одной из поверхностей образца параллельно оси симметрии наклеивают рабочий тензометрический датчик РД1 с базой 20 мм и электрическим сопротивлением 100...200 Ом. Компенсационный тензометрический датчик КД наклеивают на недеформируемый элемент из того же пиломатериала, что и образец.
Рабочий и компенсационный тензометрические датчики соединены по полумостовой схеме, выводы которой соответствующим образом подключаются к цифровому измерителю деформаций ЦТИ-1.
При проведении экспериментов показания рабочего тензометрического датчика РД1 фиксируются на измерителе до нагружения образца силой F. Затем образец нагружается силой F в зависимости от размеров поперечного сечения испытуемого образца и показания тензометрического датчика РД1 на цифровом табло прибора фиксируются снова. Умножением разности показаний до и после нагружения на единицу относительных деформаций 10-6 узнают действительную относительную деформацию ɛеl образца пиломатериала. Экспериментально модуль продольной упругости пиломатериала вычисляется согласно закону Гука по формуле
Е=σ/ ɛеl .
Тензометрический образец представляет собой элемент: из сосны с продольным расположением волокон. Его размеры, мм: ширина b = 50, толщина h=7 и длина l=150.
Напряжения σ в поперечном сечении образца при действии F =1,6 кг равны
σ=F/(b*h)= 1,6/(5-0,7)=0,456 кг/см2.
Разность показаний рабочего тензометрического датчика до и после нагружения в опытах составила ∆h=3.
Относительная деформация ɛеl в рассматриваемой точке образца была равна ɛеl =∆h *10-6 =3*10-6.
Модуль продольной упругости Е исследуемого образца пиломатериала равен
Е=σ/ ɛеl =0,456/(3*10-6)=0,152* 106 кг/см2.
Для экспериментального определения относительной поперечной деформации ɛt образца пиломатериала на его поверхность перпендикулярно к оси симметрии был наклеен другой рабочий тензометрический датчик РД2, по характеристике одинаковый с датчиком РД1. Рабочий РД2 и компенсационный КД тензометрические датчики также соединены по полумостовой схеме. Зная показания рабочего тензометрического датчика РД2 до и после нагружения силой F такой же величины, как и при определении σ и продольной относительной деформации ɛеl , и умножив разность показаний на единицу относительной деформации измерительного прибора, вычисляют относительную деформацию ɛt образца пиломатериала в поперечном направлении.
Экспериментально величина коэффициента Пуассона определяется по формуле
ν= │ɛt / ɛеl │.
В экспериментах при нагружении тензометрического образца растягивающей силой F=1,6 кг разность показаний датчика РД2 до и после приложения силы составила ∆h=l. При этом относительная поперечная деформация ɛt в точке равна
ɛt =∆h *10-6=1*10-6.
Коэффициент Пуассона испытуемого пиломатериала:
ν= │ɛt / ɛеl │=│ (1* 10-6)/(3*10-6)|≈0,33.
Предлагаемая установка для определения упругих постоянных пиломатериалов проста по конструкции. Ее применение исключает использование дорогостоящих разрывных машин.
Установка для определения напряжений, возникающих в двухогюрной статически неопределимой балке при ее изгибе
Схема установки показана на рисунке 4.31. Она состоит из поперечной балки 1 и двух вертикальных стоек 2 и 3.

Рисунок 4.31 Схема установки для определения напряжений, возникающих в статически неопределимой двухопорной балке при ее изгибе
Поперечное сечение балки - прямоугольное. Балка и стойки жестко соединены между собой.
На нижнюю грань балки параллельно оси симметрии приклеен рабочий тензометрический датчик (тензодатчик) РД. Компенсационный тензодатчик КД приклеивают на отдельный элемент пиломатериала, так что КД не подвергается упругому деформированию. Под действием приложенной внешней силы F балка деформируется - при этом РД полностью копирует упругую деформацию балки.
На рисунке 4.31а представлена лабораторная установка для изучения напряжений при прямом изгибе деревянной балки [ 89].
Установка для определения напряжений, возникающих в консольной балке при её косом изгибе
Установка, схема которой показана на рисунке 4.32, представляет собой горизонтальную балку 2 прямоугольного сечения, жестко защемленную на основание 1.

Рисунок 4.32 Схема установки для определения напряжений, возникающих в консольной балке при её косом изгибе

Рисунок 4.33 Деревянная консольная балка, подготовленная для проведения опытов при косом изгибе
Внешняя сила F действует на балку через стальной канат, при этом вектор силы составляет с осью балки угол φ. Вертикальная составляющая вектора силы изгибает балку относительно оси х, а горизонтальная - относительно оси у. Для измерения величин относительных деформаций балки, обусловленных изгибом относительно осей, на её гранях приклеены рабочие тензодатчики РД1 и РД2. Компенсационный тензодатчик КД установлен на отдельном элементе соответствующего пиломатериала.
Установка, подготовленная к опытам, показана на рисунке 4.33.
Установка для определения напряжений, возникающих в брусе при его одновременно происходящих изгибе и кручении
Установка (ее схема представлена на рисунке 4.34) состоит из вертикального основания l, жестко соединенного с ним горизонтального круглого бруса 2 длиной l2 и рычага 3 длиной l1, жестко соединенного с последним.

Рисунок 4.34 Схема установки для определения напряжений, возникающих в брусе при его одновременно происходящих изгибе и кручении
Под действием внешней силы F брус одновременно скручивается (эффект определяется величиной Fl1, - крутящего момента силы F) и изгибается (эффект определяется величиной Fl2 - изгибающего момента силы F).
Для определения максимальной величины относительного сдвига бруса, обусловленного крутящим моментом, под углом 45° к образующей приклеен рабочий тензодатчик РД2. Для определения величины относительной деформации бруса, обусловленной изгибающим моментом, на верхней части бруса параллельно образующей приклеен рабочий тензодатчик РД1. Компенсационный тензодатчик КД установлен на отдельном элементе, который не подвергается деформированию.
При проведении измерений считают, что каждый из двух названных эффектов: кручения бруса, изгиба бруса - определяется только величиной соответствующего момента силы F. При определении величины сдвига бруса при кручении под его свободный конец устанавливают упор, предотвращающий вертикальное перемещение бруса.
Величина относительного сдвига бруса при кручении равна удвоенной величине относительной линейной деформации бруса, определенной экспериментальным путем.
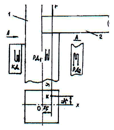
Установка для определения напряжений во внецентренно сжатом брусе
Схема установки показана на рисунке 4.35. Она состоит из вертикальной колонны 1 и горизонтальной балки 2. При этом направление действия внешней силы F не совпадает с вертикальной осью симметрии колонны. Величина х - координаты точки приложения силы F составляет xF, а у - координаты - yF. Таким образом, брус изгибается относительно осей х и у (под действием внецентренной силы), а также испытывает центральное сжатие (под действием внешней силы). Поэтому для определения относительных деформаций изгиба на соответствующих гранях колонны приклеены рабочие тензодатчики РД1 и РД2. Датчик РД1 отдельно фиксирует также величину относительной деформации сжатия под действием силы F.

Рисунок 4.35 Схема установки для определения напряжений во внецентренно сжатом брусе
Величину полного напряжения в рассматриваемой точке определяют путем алгебраического сложения величин отдельных напряжений.
Установка для определения напряжений в стенке тонкостенного деревянного резервуара
Схема установки показана на рисунке 4.36. Она представляет собой деревянную бочку 1 цилиндрической формы с днищами 2 и 3. На элементы стенок бочки действуют силы, обусловленные тем, что она нагружена продуктом.

Рисунок 4.36 Установка для определения напряжений в стенке тонкостенного деревянного резервуара
На выделенный прямоугольный элемент стенки резервуара действуют два напряжения: напряжение σ1, стремящееся разорвать резервуар по образующей, и напряжение σ2, стремящееся разорвать его по поперечному сечению. Для измерения величин относительной деформации по каждому из двух взаимно перпендикулярных направлений на наружной поверхности резервуара приклеены рабочие тензодатчики РД1 и РД2. Компенсационный тензодатчик КД размещают на отдельном элементе пиломатериала.
Установка для определения напряжений, возникающих в брусе при внедрении в него клина
Схема установки показана на рисунке 4.37. Она состоит из бруса 1 и клина 2. Рабочий тензодатчик РД приклеивают на поверхности нижней части бруса перпендикулярно вертикальной оси. Компенсационный тензодатчик КД устанавливают на отдельном деревянном элементе, который не подвергается деформированию.
Величины относительных упругих деформаций определяют только в момент начала внедрения клина в брус под действием внешней силы F.
Электрическое сопротивление каждого тензодатчика составляет 100 Ом, а длина его базы - 15 мм.

Рисунок 4.37 Установка для определения напряжений, возникающих в брусе при внедрении в него клина
Рабочие и компенсационный датчики соединяют во внешний полумост и соответствующим образом подключают к цифровому измерителю величин упругих деформаций ЦТИ-1. При проведении экспериментов величины цифровых сигналов рабочих тензодатчиков фиксируют и до, и после приложения внешней нагрузки. Для определения величины относительной линейной деформации удвоенную разность между соответствующими двумя показаниями прибора ("после" минус "до") умножают на единицу относительных деформаций – 10-6. Величины напряжений в точке упругого элемента конструкции, где размещены рабочие тензодатчики, находят по закону Гука - с учетом модуля продольной (вдоль волокон древесины) упругости и модуля сдвига пиломатериала.